






中贏二次加壓供水設備工作原理

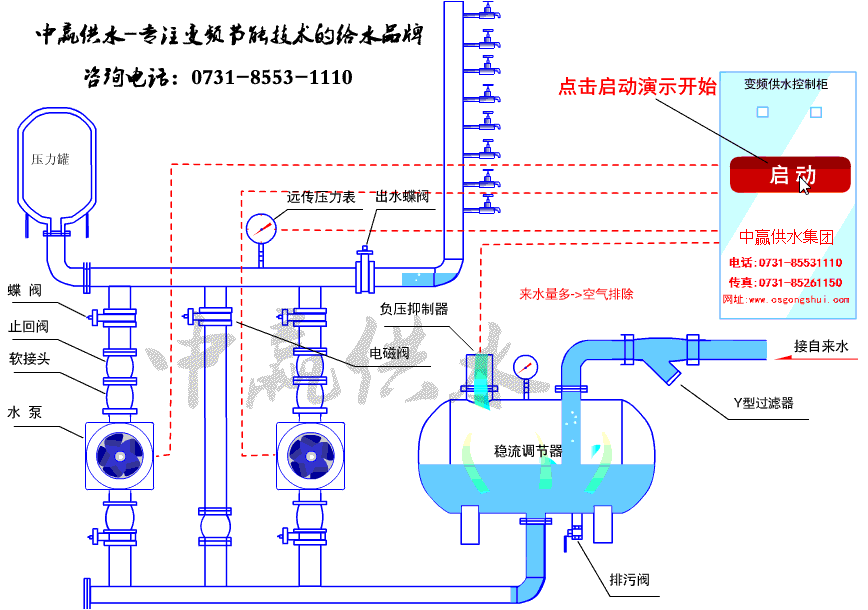
二次加壓供水設備安裝圖

中贏二次加壓供水設備現場圖片








二次加壓供水設備泵房內示意圖

隨著環保意識的提升,低能耗、智慧節能的供水解決方案將受到市場歡迎。政策環境對行業的影響積極,為市場發展提供了良好的外部條件。二次供水設備的發展正朝著智能化、節能化的方向前進。設備通過傳感器和自動化控制系統,實現了對供水系統的自動監測和調控,提高了供水的穩定性和節能效果,促進了設備的統一性和互換性,降低了維護成本。
中贏二次加壓供水設備適用于高樓供水、賓館酒店熱水,空調循環,小區改造,水廠自動化系統,管道直飲水,中水處理,農村飲水工程,工礦企業供水等,品種齊全,質量可靠,廠部技術力量雄厚,測試設備前進。
二次加壓供水設備產品介紹
二次加壓供水設備,水質量提高,純凈的自來水經過設備加壓后直接供給用戶,密封連接,水源沒有受到任何污染,水質質量好,用戶可以用到符合衛生標準的自來水,解決二次污染難題。
二次加壓供水設備的功能特點
1、兩種工作方式: 自動工作方式:自動方式是作為正常供水狀態下的一種工作方式。一般來講,當客戶正常供水后即選定該種方式,在自動方式工作時,管網的不同供水要求,都將在無負壓供水設備有效的控制之下,進行多種功能的適應工作。手動工作方式:該操作方式是為自動工作方式發生故障時,為用戶應急設 置的一種工作方式,該工作方式采用簡單的啟動方式,這種方式在操作面板上直接啟停任何一臺水泵電機,一般只有在自動失靈或調試的情況下才采用。
2、容易并入智能化管理系統,主要部件采用好元件,整套系統具有很高的可靠性和抗干擾性,其自帶的標準串行通訊口(RS485),使得系統與計算機 的通信十分方便。
3、水位保護功能,當水罐水位低于設定水位,系統自動保護停機。液位控制 器性能穩定可靠。
4、自動復位功能,停電后復電時或水位恢復時系統自動啟動。
5、故障泵功能,故障泵后直接退出運作程序,由備用泵接替工作。
6、自動保護功能:有過載、過流、短路、缺相、超壓、欠壓及缺水停機等自動保護功能
二次加壓供水設備應用在供水管網壓力不足需要補壓的場合。按水泵(離心式水泵,下同)與管道連接方式的不同,供水方式可分為2種:
①幾個不同位置調節水池至水泵的加壓供水;
②水泵直接與供水管道聯接的加壓供水。
中贏二次加壓供水設備參數
控制方式:全自動變頻控制
安裝場所:室內溫度環境:+5℃—+40℃
輸送液體:清水
液體溫度:0℃—+70℃
最高使用壓力:20kg/cm3
最小吸入壓力:0.2kg/cm3
允許吸入壓力:受到高使用壓力限制
水泵:立式/臥式多級離心泵
水泵組合臺數:2--6臺
電源:三湘×220/330V×50HZ
吸入、輸出管:不銹鋼鋼管
中贏二次供水設備工作原理

1、 微機設定給水泵工作壓力,即用戶用水壓力。生活給水時,設備運行在低壓變頻狀態,由變頻器時刻監控管網壓力,對反饋值和設定值進行運算和比較計算。若管網壓力高于用戶所需壓力(設定壓力)則自動減少輸出頻率,從而使水泵轉速減少,出水量減少。若管網壓力低于用戶所需壓力(設定壓力)則自動增加輸出頻率,從而使水泵轉速增加,出水量增加,當一臺水泵運行滿足不了用戶需要時,其它水泵自動投入運行以保障用戶的使用壓力。
2、 當自來水管網的壓力升高達到用戶使用壓力時候,變頻器經過一段延時后便降低轉速直到停機,只有當壓力降到某一設定壓力值時,變頻器才能重新開始工作。變頻泵組的工作只是滿足用戶的水壓力與管網壓力之差,大大節約了電能。
3、 當流量調節器內壓力低于一個大氣壓時,安裝在流量調節器頂的負壓抑制器自動打開,使氣體進入流量調節氣內,消除負壓。當流量調節器內壓力升高時,又可以將多余的氣體排出流量調節器外,使流量調節器內蓄滿水,以備下次用水高峰期時使用。當流量調節器內蓄滿水后,安裝在流量調節器頂的負壓抑制器自動關閉,防止溢流。
1.設備投資?。?/span>
無需修建蓄水池或水箱,節省了一大筆投資,而且由于能充分利用自來水管網一次供水壓力,加壓泵選型可以減小,設備投資減少。
2.衛生沒有二次污染:
供水系統從自來水管網至用戶水籠頭為全密封結構,污染物不會進入系統;水體不與空氣直接接觸,過流部件采用食品級不繡鋼制作;無二次污染機會,環保。
3.節能效果好:
設備直接與自來水管網串接,在自來水廠一次供水管網壓力的基礎上疊加所需的壓力,差多少,補多少,能充分利用管網的余壓;用水低峰期,設備甚至不需運行,節能效果好,與傳統給水設備比,節能達30-60%.
4.節約水資源:
不用定期清洗,不浪費水資源和人力資源,節約維護費用。
5.占地面積小:
不需要修建蓄水池或水箱,大大節約了系統占地面積,可以充分利用節約的土地提高地產利用率,符合節約土地資源的要求。
6.運行費用低:
由于加壓泵的選型較小,而且可采用多泵關聯供水,在用水低峰期直接利用城市一次供水壓力供水,設備不需啟泵,因此,設備運行過程中能耗非常低,降低了運行成本。
7.供水量不足時不會停止供水:
目前市場上絕大部分管網疊壓(無負壓)給水設備在城市供水量不足時,都會由于缺水保護而停機,所以往往在用水高峰期時水泵要么啟停頻繁,要么干脆停機,嚴重影響正常連續供水.我公司研制的一代管網疊壓無負壓給水設備采取計算機模糊控制原理,在供水量不足時仍可保障正常供水。
8.安裝簡便:
設備到現場,只需聯接進出水管,施工周期短,安裝簡單。
9.停電不會停止供水:
用于設備有一條公共供水管路與用戶管網直接相通,在停電時加壓泵雖停止工作,但自來水廠一次供水壓力仍可維持供水。
10.管理維護簡便:
二次加壓供水設備為微機全自動控制變頻調速運行,停電設備自動停機,來電自動開機,智能的故障檢測、診斷技術和報警提醒使得設備的管理維護異常簡便。由于不會產生污染,因此無需麻煩的清洗工作。
11.供水泵優良,整機性能好:
設備采用多級全不繡鋼加壓泵,泵殼、葉輪及主要配件均采用食品級不繡鋼材質沖壓或鑄造,流道光滑,節能,運轉平穩,噪音極低,整機性能優異,是理想的綠色、環保、節能型給水設備。










共有6條評論
小區供水改造加裝二次加壓系統,9棟多層7樓400戶主管徑300mm,需要訂購什么樣的設備。
設計方案發你郵箱
流量60方,揚程110米的成套二次供水設備價格多少
報價方案發給你
小區安裝二次供水設備怎么選型?
技術工程師聯系你
我們這里有六百戶用戶用水,在三公里內的四五層樓高的自建房。想買一套二次增壓供水設備
報價方案給你
一棟樓、兩單元、25戶 市政供水壓力不足,需要新建工地上加裝二次供水加壓泵
設計方案給你
二次供水設備一般安裝在多少層?
二次供水設備一般安裝在地下室負一二層。沒地下室的一般安裝在1樓